MyEnergi – Zappi Setup with Solar Panels and Electric Car Charging

Following on from part 1 of this blog series where I detailed the solar panel and battery storage setup for my house. In this post, I’ve included details on how I extended this eco-friendly eco-system with a fully electric car or electric vehicle (EV) and smart charging point. The key to this eco-ness is the way in which the car gets charged using the excess energy from the solar panels.
I’ll break things down again into the obvious parts of what, why and how.
What and why?
The Car
Let’s start with the car. I’m not a “petrol head”. A car is a tool for me. However, I do enjoy driving so I wouldn’t accept just any tool, nice tools only 🙂
I started off by asking the wife to Google some ‘top 10’ websites listing fully electric family cars. The family part being important here as we need to have space for car seats, push chairs and the 9000 other things you seem to carry around when you keep small humans. So, basically, a practical car with 4 doors. At the time the wife was driving a Vauxhall Mokka which ticked all these boxes as well as a high driving position, which she liked. We therefore started out test driving the new fully electric Vauxhall Mokka, like for like, we thought. After borrowing it for 48 hours we were disappointed. No high up driving position and only just enough space for child seats, push chair etc. Vauxhall had basically made the new Mokka into a chunky Corsa.
The main problem I think manufacturers are facing with most fully electric cars is that they need to be small to make them economical and offer a reasonable driving range, I assume because of how heavy the battery’s are. Therefore, a large-ish, practical, fully electric car could be considered a little bit of a contradiction. Certainly for ‘middle of the market’ stuff. Polestar and Tesla are getting there, but prices need to come down.

Anyway, after a few other disappointing test drives we settled on the MG ZS EV.
- Reasonably priced.
- A nice driving position.
- Space for monster children and kit.
- Full glass roof.
- Lots of toys, camera’s, sensors etc.
- Good boot space.
- 7-year warranty.
Then in terms of electrical capabilities and perks:
- A 44.5 kWh battery.
- About 3.5 miles per kWh with sensible driving.
- Realistic range 140 miles.
- Adjustable re-generation braking (single pedal driving), which I think is just the coolest thing. I drive it set to maximum, meaning you can basically regain about 30% of your miles from a journey in regenerated engine/motor braking, if driven well. It’s something you should really try out if new to fully electric cars. The “engine brake” resistance also means less wear on the normal brake pads & discs.
- Very quiet. Maybe too quiet for the older generation that walk into the road based on sounds only!
- No road tax, because no emissions, no exhaust!
- A green label on the number plate meaning the London congestion cameras know not to charge me.
- No gears. Just forwards and backwards with enough torque in the motor to not need any gearing!
Lastly, perhaps the most obvious thing to call out. The milage done using only excess energy from the solar panels I can calculate as money saved in diesel. Meaning the breakeven timeline for up front solar install costs can be shortened further. Math’s still in progress.
Enough about the car. These things could apply to lots of EV’s, the MG certainly isn’t special in that regard. But it is a nice tool, very fluid driving.
The Charger
All electric cars come with a normal 3 pin plug to charge them up. A bit like a bigger, more expensive version of your mobile phone charger cable. Have a search for Type2 EV charger cables, silly prices. These glorified extension cables offer a slow and constant 2.4kW feed from house to car via any ring main socket. Fine for emergencies, but we can do better in terms of speed, wattage delivery and energy efficiency.

That said, I went with the tethered MyEnergi – Zappi v2 car charging point. The main reason for this is its ability to interact with the solar panel and battery install using a set of three CT clamps and highly configurable interface.
Google it for yourself and do some comparisons of the different charging units. The Zappi setting is called ‘Eco+’ which means only the excess energy generated from the solar panels is sent to the car. This can further be configured to use or not the power stored in the Tesla Powerwall battery. Then depending on the sunshine available the Zappi will send as much of that excess energy to the car.
For example: 5kW being generated. The house is using 0.5kW. Then 4.5kW will be sent to the car.

This is all done automatically and constantly adjusted so you avoid importing energy from the national grid during charging. If there isn’t any excess energy, the charger will simply pause and wait.
Last thing to note, EV’s require a minimum of 1.4kW for charging to start. The Tesla Powerwall doesn’t have a minimum, so if the car isn’t yet being charged, the Tesla battery will be, assuming the house it happy.
To the right you can see a logical power flow diagram, because I like drawing pictures 🙂
Thinking about the bottom of this diagram where I’ve added the national grid export. The house will use around 20kWh on a typical day, the Tesla battery holds 13.5kWh and the car battery holds 44.5kWh. Therefore, it’s very unlikely that I’ll end up exporting energy back to the grid, also considering on my record sunny day I generated 43kWh… Which is a good thing. Maybe if we have a few consecutive sunny days and the car hasn’t been used much there will be some exporting. Otherwise, the energy is mine, all mine! You may recall from part 1 of the blog series, I don’t want to export it.
How?
Depending on how technical you want to go here, I consider domestic electrics as a bit of a hobby, as you may have already gathered. And wires. I like wires. But only tidy wires 😉
The Zappi ‘Fast’ charging mode can offer as much power as the car can handle, so a heavy load and dedicated 40A fuse on your consumer unit is required. This is a lot considering the fuse on most houses for the entire house is only 63A.
In my case the Tesla gateway board provides this connectivity so no need to for long cables, just a short run along the driveway, shown below. It also means I can avoid the 63A house fuse with the Zappi coming after the larger 100A fuse in the meter box where the connection to the national grid exists. See blog part 1 for the primary, secondary board connections tree.

If you look closely in the picture, bottom right, you can see there are two cables coming from the Zappi and going into the Tesla gateway, as follows:
- A thick armoured cable, providing the mains power.
- A Cat5 cable, used to carry the CT clamp data readings.

The second cable is for the CT clamps. Each clamp requires two cores (wires), so using a Cat5 cable is fairly common, with 3 of the green, orange, blue and brown twisted pairs connected.
Inside the Tesla gateway I’ve labelled the CT clamps in the picture to the right.
- Monitoring the power flow to and from the Tesla Powerwall battery.
- Monitoring the power flow from the solar panel inverter.
- Monitoring the power flow to and from the national grid.
- Used by the gateway itself to also monitor the power flow to and from the Tesla Powerwall battery. Not actually part of the Zappi install, just labelled for completeness.
For clarity, by ‘power flow’, I mean measuring how many kW are being pushed/pulled.
Each of these clamps then has its role configured within the Zappi system menu and preferences set in terms of power flow and if the Zappi can use energy from the Tesla battery to charge the car as well as excess from the solar panels.
I think it’s a very clever system and integrates really well with the solar PV, but maybe one that is almost too complex for most users to work with. It would probably be a case of get it configured once by an electrician and then leave it alone… Which would mean missing out on how you can tweak the settings to meet your specific needs.
Next, the MyEnergi app. Easily my favourite out of the three I’ve mentioned in these blogs so far (SolarEdge, Tesla and MyEnergi). The MyEnergi hub connects to the LAN via a Cat6 cable, which also happens to be in my loft. Then interacts with the Zappi unit on the drive. It breakouts over the internet to send the data to the MyEnergi central service.
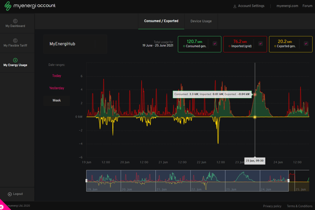
Screen shots from the app below. The arrows move in real-time and are really addictive to watch.




The same charts can be explored in more detail via the MyEnergi website and user account portal. If looking at data and charts is your thing. Shown below.

How Much?
Ok, it’s that time again. The car, I don’t consider to be part of my solar panel install costs. The Mokka was ready to be replaced anyway. It’s probably also worth saying that I’d never buy a new car, someone else can pay for the silly amounts of depreciation. Second hand is just fine!
At the time the MG ZS EV, top model, was going for £32,995 new, with the UK government offering a grant of around £3,500 on new electric cars. Tempting, but no thanks.
We got ours, top model, with just 3,200 miles on the clock for £19,800. While trading in the Vauxhall Mokka for £6,500… £13k depreciation vs 3,500 miles is an easy compromise for a car that is still less than a year old.
As for the Zappi charger, at the time, the UK government were/are offering grants of £350 to have the charging points fitted. With this deducted the Zappi with MyEnergi hub and installation cost me £844.
The same things apply as mentioned in my first post… that’s a lot of hard-earned money and I definitely consider myself extremely lucky to be in a position of being able to afford them.
I hope you found this blog interesting. Part 3 to come on figures and cost burn down. Maybe I’ll stick things into an Azure SQLDB and use PowerBI to visualise things 😀
Many thanks for reading.

Awesome blog. you are really a great writer. your solar panel install procedure is really great I think that I will also try this. In this modern age, we know how important is solar panel. Solar panels playing a big role to complete daily electricity needs at a low cost.
LikeLike
Hi great post! I have a similar setup, 10kw solar, powerwall2 with gateway, Zappi 2 charger. I need to limit my export to the grid to a max of 5 kw. Powerwall is set to not grid export. Problem I have is how to limit the export but charge the car with excess solar during the day. I have solars going into gateway. Assume zappi needs to be house side of gateway?
LikeLike
Great blog and almost identical to what I have done. Very well explained and documented!
Looking to expand my PV with another string on a different elevation, so need to find a dual string inverter!
LikeLike
Hi Paul, enjoyed reading parts 1 and 2 of this, did you ever get round to analysing the savings ? We already have Solar PV and a Zappi, just about to add a Powerwall 2 and a bit more Solar so intrigued to know what your results were, especially given your background.
LikeLike